Темы Power BI: настройка, импорт, экспорт и лучшие практики

Введение
Интерфейс Power BI по умолчанию может выглядеть нейтрально или не соответствовать фирменному стилю. Темы дают простой механизм привести отчёты к единому визуальному языку — от цветовой палитры до оформлений подсказок и фильтров. В этой статье вы найдёте практические шаги, примеры, рекомендации по доступности и готовые шаблоны для быстрой настройки.
Важно: тема — это не только цвета. Это набор настроек, который влияет на визуалы, текст, фон и поведение некоторых элементов.
Что такое тема Power BI
Тема — это пакет параметров оформления, включающий цвета, параметры текста, оформление визуалов, фоновые изображения и другие свойства интерфейса. В Power BI тема задаёт значения по умолчанию для всех элементов отчёта, позволяя:
- быстро применять унифицированный стиль ко всем страницам;
- передавать фирменный дизайн между отчётами и командами;
- экономить время при создании повторяющихся отчётов.
Краткое определение: тема Power BI — это JSON‑настройка или встроенный профиль, который задаёт визуальные стандарты для отчёта.
Почему стоит использовать темы — ключевые преимущества
- Экономия времени: вместо ручной настройки каждого визуала применяете одну тему.
- Консистентность: одинаковые цвета и шрифты во всех отчётах и страницах.
- Соответствие бренду: легко внедрять корпоративные цвета и стили.
- Быстрая итерация дизайна: обновили тему — обновилось оформление всех визуалов.
Когда темы не решают задачу: если нужен тонкий контроль отдельного визуала (особенно при сложной кастомизации), тема задаёт общие правила, а ручная правка по‑прежнему может понадобиться.
Типы тем в Power BI
- Встроенные темы — поставляются вместе с Power BI Desktop, быстро применяются, но ограничены.
- Кастомные темы — JSON‑файлы, созданные пользователем или импортированные из галереи; дают полный контроль.
Как применить тему в Power BI Desktop — пошагово
- Откройте Power BI Desktop.
- Перейдите на ленту “Вид” и кликните стрелку в секции “Темы”.

- Выберите встроенную тему — она сразу применится к текущему отчёту.
Если Power BI не запускается — проверьте нашу инструкцию по решению проблем запуска.
Как настроить текущую тему через интерфейс
- На ленте “Вид” откройте список “Темы”.

- Выберите «Настроить текущую тему» — откроется панель настройки, где можно изменить цвета, текст, страницы, панель фильтров и визуалы.

- После правок нажмите “Применить и сохранить”, чтобы добавить тему в репозиторий.
Подсказка: секция “Настроить” содержит категории: имя и цвета, текст, визуалы, страница, панель фильтров.
Основные группы настроек темы
- Имя и цвета — палитра темы, оттенки для разных элементов и палитра для диаграмм.
- Текст — шрифты, размеры, цвета для заголовков, подписей, KPI и вкладок.
- Визуалы — фон визуалов, рамки, заголовки и всплывающие подсказки.
- Страница — фон страницы, обои шаблона.
- Панель фильтров — фон, прозрачность, цвета иконок, размеры карточек фильтров.
Важно: всегда проверяйте контраст текста и фона — это влияет на читаемость и доступность.
Импорт кастомной темы (JSON)
- В Power BI Desktop откройте “Вид” → “Темы” → “Обрезать темы” (Browse for themes).

- В проводнике выберите JSON‑файл с темой и нажмите “Открыть”.
- После загрузки Power BI покажет уведомление об успешном импорте.

Импорт полезен, когда нужно применить единый стиль в организации или обменяться темой между командами.
Экспорт темы в JSON
- На ленте “Вид” выберите “Темы” → “Сохранить текущую тему”.

- Укажите папку и сохраните JSON.
Экспорт позволяет версионировать тему, хранить её в репозитории и делиться с коллегами.
Переключение между темами
- В режиме просмотра отчёта нажмите кнопку “Сменить тему” на ленте.

- Выберите нужную тему из списка или кликните “Ещё тем” для просмотра каталога.
Переключение применяется мгновенно, что удобно при сравнении вариантов оформления.
Как создать кастомную тему — пошаговая методика
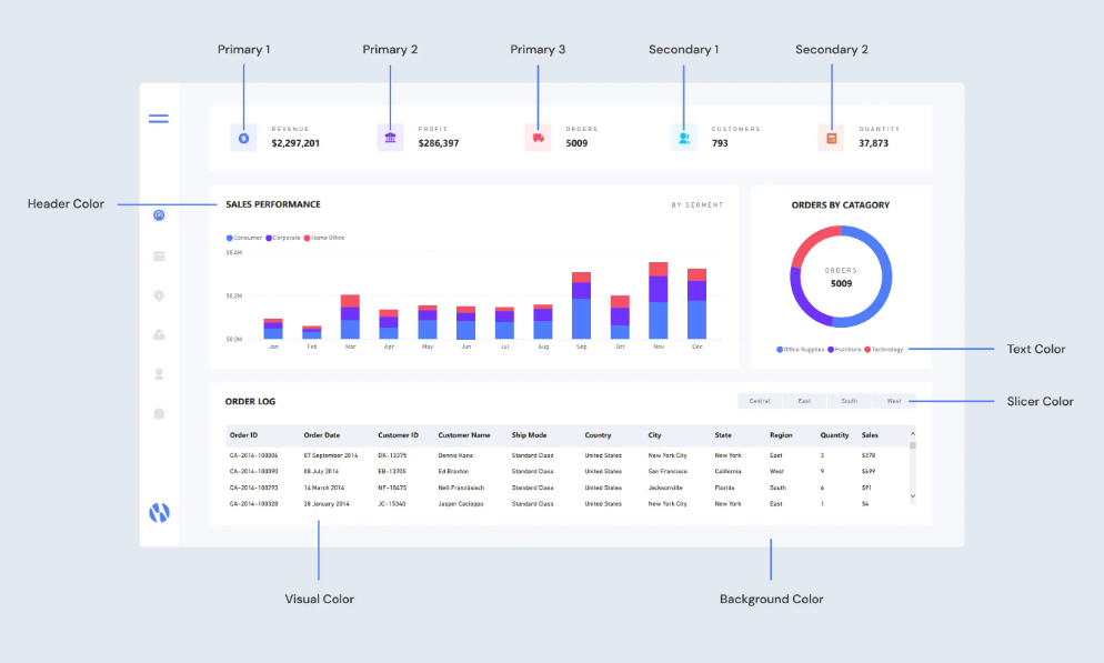
1. Соберите цветовую палитру
Планируйте 8–12 цветов для базовой палитры, где каждому цвету присвоено назначение:
- Primary 1 и 2 — основной брендовый цвет и его альтернативы.
- Primary 3 — дополнительный акцентный оттенок.
- Secondary 1 и 2 — вспомогательные цвета для диаграмм.
- Header Color — цвет заголовков и навигации.
- Text Color — основной цвет текста.
- Slicer Color — цвет срезов и фильтров.
- Visual Color — общий цвет визуалов по умолчанию.
- Background Color — фон страниц.

Совет: выбирайте контрастные оттенки для важных элементов. Для тёмных тем используйте приглушённые цвета; для светлых — насыщенные акценты.
2. Перенесите палитру в Power BI
Через “Настроить текущую тему” сопоставьте цвета палитры с элементами интерфейса и примените.
3. Отшлифуйте визуалы
Некоторые визуалы требуют индивидуальной правки: метки данных, всплывающие подсказки, оси и легенды. Используйте глобальные настройки темы для большинства случаев и корректируйте отдельные визуалы при необходимости.
Практические правила использования цвета
- Для непрерывных данных используйте градиенты одного цвета — это показывает вариацию без изменения категории.
- Для сравнительных наборов данных используйте различимые цвета с достаточным контрастом.
- Для выделения одного показателя применяйте один яркий акцентный цвет.
- Согласованность — ключ: используйте цвета из одной палитры.
Важно: проверяйте доступность по стандартам WCAG — минимальный контраст текста и фона должен обеспечивать читаемость.
Альтернативные подходы к разработке тем
- Редактирование JSON вручную — полный контроль, полезно для массовых изменений и автоматизации.
- Генераторы палитр — онлайн‑инструменты для подбора совместимых оттенков.
- Шаблоны из галереи — быстрый старт, но могут требовать доработки под бренд.
Когда редактировать JSON вручную: нужно задать цвета диаграмм, настройку заголовков, шрифтов и дополнительные правила визуалов, которых нет в GUI.
Пример минимальной темы в формате JSON
{
"name": "Minimal Custom Theme",
"dataColors": ["#0B6E4F", "#F39C12", "#2E86AB", "#E74C3C"],
"background": "#FFFFFF",
"foreground": "#1F2937",
"tableAccent": "#0B6E4F"
}Скопируйте этот блок в файл с расширением .json и импортируйте через “Browse for themes”.
Чек‑листы и роли
Ниже — компактные чек‑листы для ответственных ролей.
Чек‑лист для дизайнеров отчётов:
- Подготовить палитру и бренд‑гайд.
- Проверить контраст для всех сочетаний фон/текст.
- Настроить шрифты и размеры заголовков.
- Протестировать тему на реальных данных.
Чек‑лист для аналитиков:
- Импортировать тему в рабочий файл.
- Обновить визуалы при необходимости.
- Прогнать отчёт на мобильной и десктоп версии.
- Сохранить JSON в репозитории версии.
Чек‑лист для админов Power BI:
- Разместить официальную тему в общем хранилище.
- Документировать инструкции по применению.
- Обеспечить резервное копирование JSON файлов.
SOP — стандартная операционная процедура для внедрения темы
- Дизайнер создает палитру и согласует её с владельцем бренда.
- Создаётся JSON‑файл или настраивается тема в Power BI Desktop.
- Тест: применить тему к тестовому отчёту и проверить читаемость и соответствие KPI.
- Экспортировать JSON и загрузить в общий репозиторий (версирование).
- Распространить инструкцию среди аналитиков и провести короткий тренинг.
- Мониторинг: собирать обратную связь и вносить коррекции по запросам.
Шаблон: таблица содержания палитры (пример)
| Назначение | HEX-код | Примечание |
|---|---|---|
| Primary 1 | #0B6E4F | основной брендовый цвет |
| Primary 2 | #0F9D58 | акцент |
| Secondary 1 | #F39C12 | для выделений |
| Background | #FFFFFF | фон страницы |
| Text | #1F2937 | основной текст |
Сниппеты и неочевидные настройки
- tableAccent управляет цветом акцента для таблиц и матриц.
- dataColors задаёт последовательность цветов для категорийных данных.
- visualStyles позволяет нацеленно переопределять поведение конкретных типов визуалов — доступно в расширенном JSON.
Пример более сложного фрагмента для настройки шрифтов заголовков в JSON:
{
"visualStyles": {
"titleText": [{
"properties": {
"fontSize": 14,
"color": {"solid": {"color": "#1F2937"}},
"fontFamily": "Segoe UI"
}
}]
}
}Советы по тестированию и приёмке
Критерии приёмки:
- Текст читаем при стандартном масштабировании и на мобильном отображении.
- Все важные элементы отчёта видимы и отличимы без дополнительной настройки.
- Нет конфликтов с уже существующими визуалами (проверить на типичных страницах).
Тесты:
- Быстрая ретроспектива: применить тему и сравнить с текущим дизайном.
- Тест с реальными данными: убедиться, что легенды и подписи не перекрываются.
- Проверка доступности: пробегать контраст через инструмент проверки.
Когда темы не подходят — ограничения и контрпример
- Если отчет требует уникального оформления для одной страницы — проще настроить визуалы вручную.
- Сложные кастомные визуалы могут не полностью наследовать параметры темы и потребовать отдельной настройки.
Контрпример: тема задала серый фон заголовков, но кастомный визуал использует фиксированный стиль — в этом случае тема не изменит его автоматически.
Безопасность, совместимость и миграция
- JSON‑файлы тем безопасны для хранения в корпоративных репозиториях — они не содержат чувствительных данных.
- При миграции между версиями Power BI проверяйте совместимость: старые параметры могли поменять формат в последних релизах.
Рекомендации по доступности и локализации
- Всегда тестируйте сочетания цвет/текст по стандартам доступности.
- При локализации тем учитывайте длину переводов — заголовки могут занимать больше места в другом языке.
Рекомендуемые темы из галереи (примеры)
Vintage theme

Описание: винтажные мягкие цвета, подходящие для отчётов в ретро‑стиле.
Acterys Planning

Описание: тёмная палитра для планирования и финансовых отчётов.
Gartner Bakeoff Opioid Crisis theme

Описание: минималистичный дизайн для аналитических обзоров.
All Blacks

Описание: хороша для снижения яркости при длительной работе с отчётами.
Dinosaur!

Описание: тематическая, подходит для образовательных или развлекательных дашбордов.
План внедрения темы в организации — дорожная карта (высокоуровневая)
- Подготовка палитры и бренд‑гайда — 1–2 недели.
- Создание и тестирование темы — 1 неделя.
- Экспорт JSON и размещение в репозитории — 1 день.
- Обучение аналитиков — 1 час для команды.
- Мониторинг и итерации — постоянный процесс.
Часто задаваемые вопросы
Какой формат имеют темы Power BI?
Темы хранятся в JSON‑файле, который можно импортировать и экспортировать через Power BI Desktop.
Можно ли автоматизировать применение темы через Power BI Service?
В Power BI Service применение темы ограничено: для массового распространения рекомендуется хранить JSON в общем хранилище и инструктировать разработчиков отчётов о применении.
Трогает ли тема пользовательские визуалы?
Не все пользовательские визуалы полностью наследуют параметры темы. Иногда требуется дополнительная настройка конкретного визуала.
Как проверить контрастность цветов?
Используйте онлайн‑инструменты проверки контраста (например, проверка по WCAG) или плагины для редакторов цвета.
Заключение
Темы Power BI — мощный инструмент стандартизации внешнего вида отчётов: они ускоряют разработку, обеспечивают единый стиль и помогают соблюдать бренд‑политику. Для максимальной пользы сочетайте визуальную настройку через GUI и при необходимости правки JSON вручную. Тестируйте темы на реальных данных и обязательно проверяйте доступность.
Если у вас остались вопросы или вы хотите, чтобы мы добавили пример рабочей темы под вашу бренд‑палитру — оставьте комментарий.
Похожие материалы
Wi‑Fi вызовы: включение и лучшие практики
Удаление AdobeGCClient: отключение и удаление
Резервное копирование Crostini на Chromebook
Chrome падает в Windows 11 — проверенные способы починки
Установка Windows 10 Creators Update на малые диски